.NET on AWS Blog
Announcing AWS Transform for .NET detailed transformation reports
Adi Parab, Charlize Yeh, Eunah Lee, Nits Jeganathan, Ramapulla Chennuru, Saksham Bhalla, and Samiullah Mohammed contributed to this blog post.
AWS Transform for .NET is an agentic AI service for modernizing .NET applications at scale. Customers have asked us for more transparency into what happens during transformation, such as the reasons for file changes and actionable error details. AWS Transform now provides detailed transformation reports in HTML format. In this post, we’ll walk you through how to access the reports, what the reports contain, and interaction features.
Accessing detailed transformation reports
Previously, .NET transformation jobs produced a transformation summary report, which could be downloaded from both the web console and Visual Studio IDE. The transformation summary report provides a transformation overview for the entire transformation job. Now we also have detailed transformation reports. Let’s review how you download these reports.
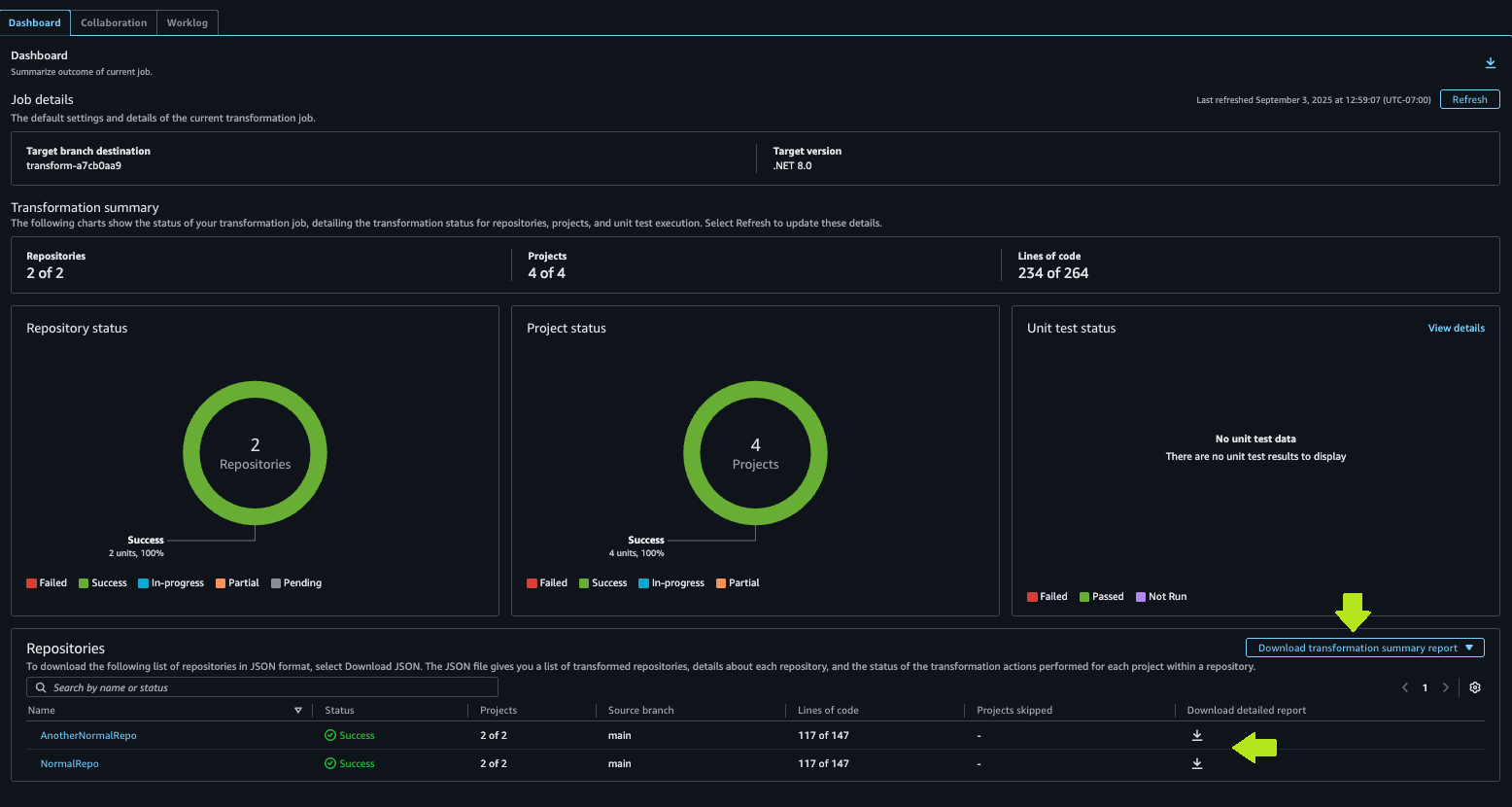
For web console users, the transformation summary report remains, but new detail reports are also available for each transformed repository. On the Dashboard tab, use the Download transformation summary report button to download the transformation summary report as shown in Figure 1. In the repository list, use the Download detailed report download icons to download a detail report for any repository.

Figure 1: Web console download links for repository transformation detail reports
For Visual Studio IDE users, the new transformation detail report replaces the transformation summary report. It describes transformation details for the transformed solution or project. You can download the report from the Transformation summary page using the Download Transformation Report button as shown in Figure 2. Install the latest AWS Toolkit for Visual Studio 2022, after uninstalling any prior version.

Figure 2: IDE Transformation summary with Download button
Navigation features of the HTML transformation detail report
The detailed transformation reports intentionally contain a great detail of information. These HTML reports have navigation features to help you quickly find areas of interest, as shown in Figure 3. When you open a downloaded HTML detail report, you’ll notice a panel on the left with a Table of Contents. Select any item in the ToC to move to that section of the report. You can expand or collapse all sections of the report with the Expand All and Collapse All buttons at the top of the page.

Figure 3: Transformation detail report with table of contents and search bar
There is a search bar above the TOC. When you enter search text, the TOC will filter to show only matching entries. For example, you can enter a solution or project name to quickly locate it, as shown in Figure 4.

Figure 4: Repository detail report with table of contents filtered by search text
When sections contain table information, you can choose a column header to sort by that column, and to change ascending/descending sort order.
What’s in the transformation detail report
The transformation detail report contains a variety of sections in the following hierarchy. A repository-level report may contain multiple solutions. A report may not contain every section, depending on what you transform. For example, the Build Errors section only appears for partially transformed projects.
- Job Information
- For each solution:
- Solution Transformation Summary
- Transformation Overview
- Projects
- For each project:
- Project Summary
- Build Errors Summary
- NuGet package changes
- File Changes
- Build Errors
- Unit Test Results
- Linux Readiness
Job Information
Job information identifies the Job Id and date of the transformation job, shown in Figure 5. If you report an issue with AWS Transformation for .NET, providing the Job Id is helpful for problem analysis.
Solution Transformation Summary
For each solution in the report, a Solution Transformation Summary section, shown in Figure 5, describes the transformation performed, such as .NET Framework 4.8.1 to .NET 8, or .NET 6 to .NET 8. It gives you an overall picture of the transformation, including a description of key technical changes, project structure modernization, and dependency updates. NuGet package changes for a solution can be downloaded in .csv format, which is helpful for in-depth reviews. Each solution in the report has a Download NuGet Package Changes button, shown earlier in Figure 3.

Figure 5: Job Information and Solution Transformation Summary
Transformation Overview and Projects
The Transformation Overview section shows the transformation end result (completely transformed, partially transformed, or skipped). It also shows an overview of the transformation, with counts for project changes (total, completely transformed, partially transformed, skipped), NuGet package changes (Added, removed updated), and file changes (added, removed, updated, moved). The Projects section beneath it breaks this down by project and also shows a build error count. After that come the project detail sections for each project. Figure 6 shows the Transformation Overview and Projects sections.

Figure 6: Transformation overview and Projects sections
Project details
Each project of the solution has a project section, which in turn contains project summary, build errors summary, NuGet package changes, file changes, and build errors itemization, when applicable. Figure 7 shows project details, with the inner sections collapsed.

Figure 7: Project sections, collapsed
Project Summary
The Project Summary section, shown in Figure 8, explains the changes made to a project. These are broken out topically, such as changes to framework and project structure, middleware and request pipeline, authentication and security, dependency injection and services, vie engine and asset management, areas and routing, and added compatibility packages.

Figure 8: Project Summary section
Build Errors
If a project contains build errors, a Build Errors Summary section summarizes the error types encountered and advises on resolution. Further down, after package and file changes, a Build Errors section itemizes the individual build errors, with links to reference documentation for the build error codes. Figure 9 shows both sections.

Figure 9: Build errors summary and itemization
NuGet Package Changes
A project section will contain a NuGet Package Changes section if any package changes were made, shown in Figure 10. This lists each package, the type of change (such as added or removed), old version, and new version. As mentioned earlier, you can also download a .csv of all NuGet changes from the Solution Transformation Summary.

Figure 10: NuGet Package Changes section
File Changes and code diff views
A project section will contain a File Changes section if any file changes are made. Each row itemizes a file change and explains the reasons for the change. Some file changes are grouped together to give you context on related changes. When the same change is made to multiple files, there is one row describing the change. Figure 11 shows a File Changes section with both single-file and multi-file changes.

Figure 11: File Changes section
You can view code differences for a file change. Use the View file link or View N files link to see code differences. A window will pop up showing a side-by-side code diff, shown in Figure 12. For grouped file changes, select which file to view from the Select file to view diff drop-down at upper left. To customize your code diff view, use the toggle controls at top to switch between a split vs. stacked view, whether to wrap lines, and light/dark theme.

Figure 12: Code diffs view
Unit Test Results
If your solution contains .NET unit test projects, AWS Transform will port and execute them. A Unit Test Results section is included for solutions where unit tests were executed, showing the success or failure of each test project. Figure 13 shows a sample Unit Test Results section with passing tests.

Figure 13: Unit Test Results section
Linux Readiness
The Linux readiness section identifies compatibility issues in moving from Windows to Linux that require human attention. Previously, a Linux readiness report was available only to IDE users as a .csv file download. The Linux readiness report is now a section of the transformation detail report, shown in Figure 14, available to both web console and IDE users. The report is now in natural language.

Figure 14: Linux Readiness section
Chat about transformation reports
The AWS Transform web console has context on both the transformation summary and detail reports, and you can chat about them in natural language. Through chat, you can get direct answers to specific questions, helping streamline your interactions. You can ask chat queries such as these:
- List all of the nuget package changes in the [repo-name] repository during the .NET modernization
- Give me a summary of the transformation for the [repo-name] project
- Were there any build errors in the transformation job in any repository? Which build error occurred most often in the transformation?
- Which projects were skipped in the transformation?
- What changes were made to package Moq?
- How can I resolve build error CS0433?
How to use the report
Once a transformation job completes, you’ll want to review the results for approval, including the details and reasons for changes, and identify remaining work needed to complete the modernization, such as resolving build errors. You can use the transformation detail report in the following ways:
Activity | Section | How to use |
Create an AWS support case to investigate an issue | Job information | Provide the Job ID with your support case details. |
Understand key migration changes | Solution Transformation Summary | Review key technical changes, project structure modernization, and dependency updates |
Understand porting success for your projects and identify remaining porting work | Transformation Overview | Review which solutions and projects were successfully ported, partially ported, or skipped. |
Review NuGet package changes | NuGet Package Changes | Download package changes .csv, open in a spreadsheet tool such as Excel, and discuss. |
Understand and resolve build errors | Build Errors Summary Build Errors |
Review build error categories and resolution advice. Use Build Errors itemization to identify each area of code affected. |
Understand file changes and the reasons for change | File Changes | Review the file changes made to individual files or applies to groups of files. View the changes as code diffs. |
View outcome of unit test projects | Unit Test Results | Review unit test projects. Study tests that did not pass. |
Understand areas where human attention is needed to move from Windows to Linux | Linux Readiness | Review issues and recommendations. |
Conclusion
In this post, we took a tour of the new transformation detail report in AWS Transform for .NET, packaged as an HTML file with navigation aids. We learned where to find job information, solution changes, project changes, file changes, package changes, build errors, unit test results, and Linux readiness information. As you transform .NET workloads, you now have greater visibility into changes made, the reasons for changes, and actionable details about errors. For more information about the service, visit the AWS Transform User Guide.