AWS Big Data Blog
Orchestrating data processing tasks with a serverless visual workflow in Amazon SageMaker Unified Studio
Automation of data processing and data integration tasks is essential for data engineers and analysts to maintain up-to-date data pipelines and reports. Amazon SageMaker Unified Studio is a single data and AI development environment where you can find and access the data in your organization and act on it using the ideal tools for your use case. SageMaker Unified Studio offers multiple ways to integrate with data through its editorial tools, including Visual ETL, Query Editor, and JupyterLab builders.
Recently, AWS launched the visual workflow experience in SageMaker Unified Studio IAM-based domains. With visual workflows, you don’t need to code Python DAGs manually or have deep expertise in Apache Airflow. Instead, you can visually define orchestration workflows through an intuitive drag-and-drop interface in SageMaker Unified Studio. The visual definition is automatically converted to workflow definitions that leverage Amazon Managed Workflows for Apache Airflow (Amazon MWAA) Serverless, providing enterprise-grade orchestration capabilities with a simplified user experience.
In this post, we show how to use the new visual workflow experience in SageMaker Unified Studio IAM-based domains to orchestrate an end-to-end machine learning workflow. The workflow ingests weather data, applies transformations, and generates predictions—all through a single, intuitive interface, without writing any orchestration code.
For more details on Amazon MWAA Serverless, see Introducing Amazon MWAA Serverless.
Example use case
To demonstrate how SageMaker Unified Studio simplifies end-to-end workflow orchestration, let’s walk through a real-world scenario from agricultural analytics. The following diagram shows a weather data processing workflow that we will orchestrate using the visual workflow experience in SageMaker Unified Studio.

A regional agricultural extension office collects hourly weather data from multiple stations across farming communities. Their goal is to analyze this data and provide farmers with actionable insights into weather patterns and their impact on crop conditions. To achieve this, the team built a ML–powered analytics workflow using SageMaker Unified Studio to automate the processing of incoming weather data and predict irrigation needs.
In this walkthrough, we demonstrate how the visual workflow experience in Unified Studio can orchestrate an end-to-end data pipeline that:
- Monitors and ingests hourly weather data from Amazon Simple Storage Service (Amazon S3)
- Transforms raw weather measurements using Visual ETL jobs (type casting, SQL operations, and data cleansing)
- Generates seasonal irrigation predictions and crop impact insights using JupyterLab notebooks
Whenever new weather data arrives, the workflow automatically routes it through a series of transformation steps, and produces ready-to-use insights—all visually orchestrated in SageMaker Unified Studio with no custom orchestration code required.
Prerequisites
Before you begin, complete the following steps:
- Signup for an AWS account and create a user with administrative access using the setup guide.
- Setup your SageMaker Unified Studio IAM-based domain:
- Navigate to the Amazon SageMaker console and use the Region selector in the top navigation bar to choose the appropriate AWS Region.
- On the Amazon SageMaker home page, choose Get started.
- For Project data access, choose to Auto-create a new role with admin permissions.
- Select the checkbox for S3 table integration with AWS Analytics services, for Data encryption choose Use AWS owned key, and then Set up.

- Go back to the Amazon SageMaker home page and choose Open to access the SageMaker Unified Studio experience.

- From the SageMaker Studio UI you can access the project in the SageMaker Unified Studio IAM-based domain. This project curates all assets accessible through the designated Execution IAM role.

Workflow implementation steps
In this section, we use Amazon SageMaker Studio to create an end-to-end visual workflow in IAM-based domain.
Step 1: Set up data storage and import weather dataset
First, we’ll prepare the Amazon S3 storage locations for raw and processed data:
- Download this weather dataset file to your local environment.
- From the left menu of the project, choose Files. Under Shared, create two new folders raw_data and processed_data.

- Upload the weather dataset file downloaded locally into
raw_datafolder.

Step 2: Create the weather data transformation job using Visual ETL
Next, create a Visual ETL job to transform the raw weather data through type casting, SQL transformations, and data cleansing:
- From the left menu, under Data Analytics, choose Visual ETL and Create Visual Job.
- Choose the + sign, and under Data sources, choose Amazon S3.
- For the Amazon S3 node settings, choose the following:
- S3 URI: Choose Browse S3 and Select
- Delimiter: ,
- Multiline: Disabled
- Header: Enabled
- Infer schema: Disabled
- Recursive file lookup: Disabled

- Choose the + sign next to the Amazon S3 box to add another node, under Transforms select Change columns.

- Connect the Amazon S3 node to the change columns node.
- Select the Change columns node to open the configuration window.
- Choose Add type cast. Select temperature_2m (°C) as the source column and add temperature_celsius as the target column. Select float as the Type.
- Select precipitation (mm) as the source column and add Precipitation_mm as the target column. Select float as the Type.
- Select rain (mm) as the source column and add Rain_mm as the target column. Select float as the Type.
- Select windspeed_10m (km/h) as the source column and add windspeed as the target column. Select float as the Type.
- Close the configuration window.

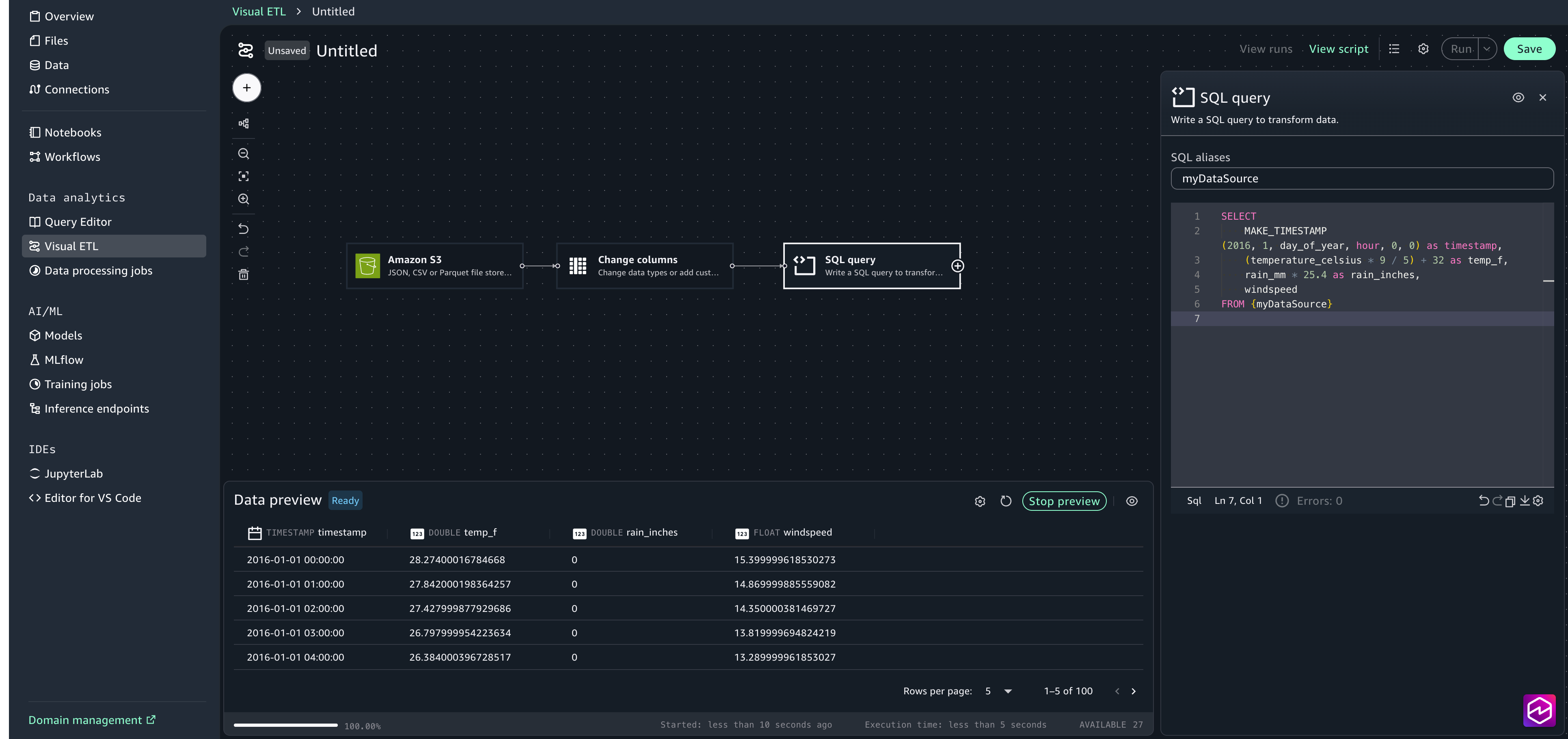
- Choose the + sign to add another node, under Transforms select SQL query . In the configuration window, paste in the following SQL statement:

- Choose the + sign to add another node, under Data targets, choose Amazon S3 and provide the following options:
- S3 URI: Choose Browse S3 and select the processed_data folder created in Step 1.
- Format: CSV
- Update catalog: true
- Database: sagemaker_sample_db
- Table: weather_data
- Include header: true
- Ouput to a single file: false

- Connect the nodes to create a complete job.
- Save the Visual ETL and name it DataProcessing.

Step 3: Create the analysis and prediction notebook using JupyterLab
Now, we’ll set up the JupyterLab notebook that performs seasonal irrigation analysis and crop impact predictions based on temperature, rainfall, and wind speed patterns.Complete the following steps:
- Download the Crop Irrigation Prediction Python notebook to your local environment.
- In the SageMaker Unified Studio, from the left menu, choose JupyterLab. Wait for a few seconds for JupyterLab to be set up if you are trying for the first time.
- Upload CropIrrigationPrediction.ipynb using the upload files option.

- Review the notebook code to understand how it processes the weather data and generates irrigation predictions.

Step 4: Orchestrate the workflow
Finally, we will use the visual workflow to orchestrate tasks. With visual workflows, you can define a collection of tasks organized as a directed acyclic graph (DAG) that can run on a user-defined schedule.
- Choose Workflows from the left menu.
- Choose Create new Workflow.
- Rename the workflow to WeatherDataProcessingOrchestration.
- Create S3 task for monitoring and ingesting raw weather data:
- Choose the + sign, then choose S3 Key Sensor.
- Select S3-task to open the configuration window.
- For Bucket key choose Browse S3 and choose the synthetic_weather_hourly_data.csv file from the shared/raw_data S3 folder.

- Create a Glue task to transform the weather data:
- Choose the + Sign and add Data Processing Job / Glue Job Operator.
- Select Glue-task node to open the configuration window. For Operation type select Choose an existing Glue job.
- For Job name, choose Browse Jobs and select DataProcessing (this is the visual ETL job we created in the previous step.

- Choose the + sign and add SageMaker Unified Studio Jupyter Notebook Operator.
- Select the Notebook-task to open the configuration window. For Source, choose Browse Files and choose CropIrrigationPrediction.ipynb.

- Connect the tasks to create the complete workflow.
- Review the Workflow settings and choose Save.
- Provide a workflow description, “Workflow for Weather Data Processing”
- For Trigger, choose Manual only, because in this example you will trigger the workflow manually. You can also configure the workflow to trigger automatically on a schedule or disable it from running

Step 5: Execute and monitor the workflow
To run your workflow, complete the following steps:
- Choose Run to trigger workflow execution.

- Choose View runs to see the running workflow.

- Choose the Run ID for detailed logs on the execution.

- When the run is complete, you can review the task logs by choosing the Task ID.

The model’s output is written to the S3 processed data output folder. You can review the crop irrigation prediction results to verify they reflect realistic weather patterns and field conditions. If any results appear unexpected or unclear, examine the upstream transformation steps or adjust the notebook logic to refine the outputs.

Clean up
To avoid incurring future charges, clean up the resources you created during this walkthrough. Leaving these resources running may result in ongoing costs for storage and compute.To clean up your resources:
- On the workflows page, select your workflow, and under Actions, choose Delete workflow.
- In Visual ETL, select your weather data transformation flow, and under Actions, choose Delete job.
- In Query Editor, use the three dots next to the name of the table weather_data and choose Drop table.
- In JupyterLab, in the File Browser sidebar, choose (right-click) your notebook and choose Delete.
- In Files, choose the folder raw_data and under Actions, choose Delete. Repeat the steps for the folders processed_data and output.
Conclusion
In this post, you learned how you can use the visual workflow experience in Amazon SageMaker Unified Studio to build end-to-end data processing pipelines through an intuitive, no-code interface. This experience removes the need to write orchestration logic manually while still offering production-grade reliability and scalability powered by Amazon MWAA Serverless. Whether you’re processing weather data for agricultural insights or building more complex machine learning pipelines, the visual workflow experience accelerates development and makes workflow automation accessible to data engineers, analysts, and data scientists alike.As organizations increasingly rely on automated data pipelines to drive business decisions, the visual workflow experience provides the perfect balance of simplicity and power. We encourage you to explore this new capability in Amazon SageMaker Unified Studio and discover how it can transform your data processing workflows.
To learn more, visit the Amazon SageMaker Unified Studio page.