亚马逊AWS官方博客
大模型赋能的云原生应用安全平台-汉为软件NovaGuard
什么是NovaGuard ?
NovaGuard Platform,是一款专为当代云环境设计的全方位云原生应用安全平台( Cloud Native Application Protection Platform)。在数字化转型的浪潮中,越来越多的企业选择将业务迁移到AWS云平台。然而,随着云资产规模的不断扩大,如何确保云环境的安全性、合规性和可观测性成为了企业面临的重大挑战。
今天,我们为您介绍一款专为AWS环境量身打造的安全管理平台——NovaGuard 。NovaGuard 是一个专注于AWS资产管理、云服务安全审计、合规监控和日志分析的综合性安全管理平台。它深度集成了AWS的各项安全服务和能力,为企业提供统一的安全管理视角,帮助您轻松应对云安全挑战。
适合场景
- 企业云安全团队:多账户安全态势管理、安全配置基线检查、公共资源暴露检测、基于AI的安全报告分析
- 合规审计部门:基于SOC2、ISO27001、PCI-DSS等合规框架要求定期生成合规状态报告
- DevSecOps团队:扫描容器镜像漏洞
- 企业运维团队:无代理资源发现、AI运维助手、实时告警通知(集成飞书/钉钉/邮箱等)、多账户账单概览
NovaGuard Platform架构图
![]() |
核心功能模块
-
多账号资产管理与可视化
通过NovaGuard的资产管理功能,安全管理人员可以实现全局资源的可视化管理,建立统一的资产分类体系,有效降低”影子IT”风险,为后续的安全治理奠定基础。
(1) 仪表盘视图
提供企业级云安全态势、云资产的统一视图,通过实时数据聚合和可视化展示,让管理人员一目了然地掌握整体状况。收集NovaGuard平台扫描结果、安全态势事件、资产清单推送到仪表盘进行展示。
![]() |
安全视图
![]() |
![]() |
资产视图
(2) 云资产清单展示
通过 100% 无代理扫描获得对云账号的全面可视性。持续发现您的云环境,涵盖基础架构、工作负载、身份和数据,以强大的方式可视化您的所有云资产并进行分类。
![]() |
(3)多维度分类管理
支持按照业务、部门、环境(生产/测试)等维度进行资产筛选和分组,满足复杂组织架构下的精细化管理需求。
![]() |
(4)多账户账单概览
整合多个AWS账户的成本数据,提供统一的成本可视化和分析能力,帮助优化云支出。
![]() |
![]() |
(5)多账户服务配额查询
统一查看多个AWS账户的服务配额使用情况,预防因配额不足导致的业务中断。
![]() |
-
云检测与响应(CDR) –主动防御威胁
NovaGuard Platform的云检测与响应模块提供了全方位的安全监控能力,通过Amazon Inspector等其他安全引擎扫描EC2、容器镜像及时发现潜在威胁。实时监控账户的AWS Health事件,通过多种渠道向企业运维、安全团队发送告警,确保快速响应处理。
(1)威胁检测
构建多层次的威胁检测体系,通过多种扫描引擎和监控手段,实现对自动检测操作系统、应用程序、容器镜像中的已知CVE漏洞、恶意软件、配置错误等。
![]() |
![]() |
(2)事件通知
建立多渠道、多层级的安全事件通知体系,确保关键安全事件能够及时传达给相关人员,实现快速响应。
集成SNS通知,sns队列处理流程:
创建Amazon EventBridge规则 → 事件触发 → SNS服务 → 多渠道分发 → 接收确认
![]() |
配置告警
![]() |
告警事件
-
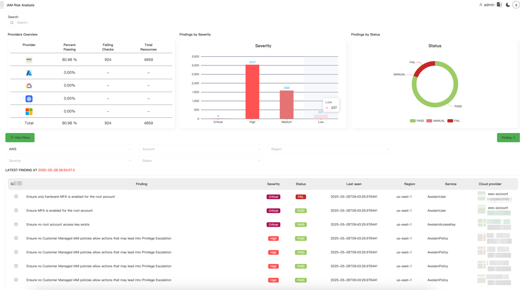
云合规性检查与风险治理
NovaGuard Platform的CSPM模块专注于识别云基础设施中的配置错误和合规性问题。系统会根据行业最佳实践和安全基准,对云环境进行深度扫描,发现潜在的安全风险。
(1)合规框架
![]() |
(2)风险评估
通过持续审查和评估云环境设置和配置来监控风险。通过将发现的风险与安全标准和策略进行映射,您可以实现并保持合规性,并轻松应对多云环境中的审计。利用针对 20 多个合规性框架(包括 SOC-2、GDPR、PCI DSS、HIPAA、NYDFS 等)的预构建报告并提供修复建议。
![]() |
![]() |
(3)定期自动检测
建立持续的自动化检测任务,确保云环境的合规性和安全性得到持续监控和改进。
![]() |
- 日志监控 – 全方位可观测性
通过调用AWS CloudTtail API,将多AWS账户的日志集成到NovaGuard Platform进行统一查询。
![]() |
操作日志
![]() |
登录日志
-
云基础设施权限 (CIEM) – 精细化权限管理
在您的云安全基础设施中构建零信任。在不破坏任何内容的情况下,尽量减少服务和人员的过多权限。实现最小特权的途径始于对所有权利的完整而准确的了解。基于AWS Well-Architected Framework和标准合规性框架要求持续发现环境中的所有实体和策略(包括 IAM、资源、权限边界和 ACL)。
![]() |
大模型Agent 深度赋能
-
基于 Amazon Q Developer CLI的智能运维
NovaGuard Platform提供基于Amazon Bedrock、 Amazon Q Developer CLI 的智能 AWS 运维代理平台,旨在通过AI运维机器人自然语言交互,简化运维人员管理多AWS账号的工作,提升技术运维的整体效率和响应速度。
该模块支持以下功能:
(1)通过自然语言交互,快速定位、排查AWS账号下的技术问题,并提供修复建议;
(2)集成Amazon Q Developer CLI,可以将一个大的复杂任务进行拆解,拆解成多个思维步骤进行执行;
(3)结合了Amazon Bedrock Knowledge Bases Retrieval MCP Server 和 AWS Support MCP Server,结合知识库中的 runbook 来判断当前服务是否正常,根据工单模板 Q CLI 自动填充相关信息。
![]() |
-
基于AWS Strands SDK 构建的AI Agent提供安全报告分析
基于AWS Bedroc模型的安全报告分析平台,专门为NovaGuard Platform扫描的安全报告提供AI驱动的智能摘要服务。提供了强大的AI驱动文档分析能力,大大提升了安全报告的处理效率和分析质量。
![]() |
该模块支持以下功能:
(1) 多模型AI摘要引擎(可以根据成本灵活选择模型):支持Bedrock 上的所有模型,详见:https://docs.aws.amazon.com/bedrock/latest/userguide/models-supported.html
(2)多格式文档处理:支持JSON和HTML文件,将HTML文件进行Markdown转换,然后进行内容分块,再进行AI分析,支持多种格式的安全扫描报告;
(3)智能内容处理:智能边界检测避免在句子中间分割,并且上下文保持,保持分块间的逻辑连贯性;
![]() |
定价和商务对接
目前该产品可通过Marketplace进行订阅AMI(独立部署版本),也可以联系汉为CTO 林总(jinfeng.lin@hanweie.com; 18905929871)订阅SaaS版。
总结
综上所述,本文详细介绍了NovaGuard Platform 一款专为当代云环境设计的全方位云原生应用安全平台。该产品一方面具备了AWS资产管理、云服务安全审计、合规监控和日志分析的综合性安全管理的功能。另一方面,结合AI技术,由生成式人工智能 (AI) 驱动的对话助手,可以帮助理解、构建、扩展和操作 AWS 应用程序,您可以咨询有关 AWS 架构、AWS 资源、最佳实践、文档、支持等方面的问题。
助力客户显著提升云原生应用安全防护效率、降低安全运维成本、优化开发运维体验,快速实现企业数字化安全转型与业务价值增长。
本篇作者
AWS 架构师中心:云端创新的引领者探索 AWS 架构师中心,获取经实战验证的最佳实践与架构指南,助您高效构建安全、可靠的云上应用 |
![]() |























