Amazon Web Services ブログ
株式会社クリエイティブ・ウェブ様の AWS 生成 AI 事例「Amazon Bedrock を活用したコールセンターお問い合わせ管理システムの実現」のご紹介
本ブログは 株式会社クリエイティブ・ウェブ様 と アマゾン ウェブ サービス ジャパン合同会社 が共同で執筆いたしました。
みなさん、こんにちは。AWS ソリューションアーキテクトの齋藤です。
最近、多くのお客様から「コールセンター業務の効率化」や「問い合わせ対応の品質向上」についてのご相談をいただく機会が増えています。特に、生成 AI を活用した業務改善への関心が高まっており、実際の導入事例を求める声を多く耳にします。
その一方で、「生成 AI をコールセンター業務にどう活用すればいいのかわからない」「過去のナレッジをうまく活用できていない」といった課題をお持ちの方も多いのではないでしょうか?
今回ご紹介する事例は、株式会社クリエイティブ・ウェブ様が Amazon Bedrock をはじめとしたマネージドサービスを活用して開発された、コールセンターお問い合わせ管理システムです。RAG (Retrieval-Augmented Generation) 技術を用いることで、過去の対応履歴を活用した対応サジェスト機能を実現し、問い合わせ対応の効率化と品質向上を同時に達成された事例となります。
お客様の状況と課題
株式会社クリエイティブ・ウェブ様は、システム・PC サポート・Web サイト・EC 関連の問い合わせ対応サービスを提供しており、日々多様な問い合わせに対応されています。
従来のコールセンター業務では、以下のような課題を抱えていらっしゃいました:
業務効率面での課題
- 手作業による情報管理: 問い合わせ内容や対応方法の記録・管理が属人的で、情報の一元化ができていない
- 対応品質のばらつき: 担当者によって対応方法が異なり、サービス品質に差が生じている
- ナレッジ活用の困難: 過去の対応事例が蓄積されているものの、類似ケースを検索・参照するのに時間がかかる
業務管理面での課題
- 進捗状況の把握困難: 受電から完了までのステータス管理が不十分で、対応漏れや遅延が発生するリスク
- 引き継ぎ作業の非効率: 担当者が変わる際の情報共有に時間がかかる
- 対応データの活用不足: 蓄積された対応履歴を分析して改善に活かせていない
ソリューション・構成内容
これらの課題を解決するため、株式会社クリエイティブ・ウェブ様は AWS の生成 AI サービスを活用して「コールトラック」システムを開発されました。
システムアーキテクチャ
システムは AWS のマネージドサービスを中心としたサーバーレス構成で設計されています:
- Amazon Bedrock: RAG 機能による過去対応履歴の検索
- Amazon OpenSearch Service: 過去の対応履歴データの検索・インデックス化
- AWS Lambda: 各種処理の実行基盤
- Amazon Relational Database Service (Amazon RDS): 問い合わせ情報と対応履歴の管理
- Amazon Simple Storage Service (Amazon S3): 対応関連ドキュメントの保存
- Amazon API Gateway: フロントエンドとバックエンドの連携
主要機能
1. 問い合わせ情報管理機能
- 受電、保留、対応中、完了といったステータス管理
- 担当者、顧客情報、問い合わせ内容、対応方法の詳細記録
- リアルタイムでの進捗状況可視化
2. RAG による過去対応履歴の検索
- Amazon Bedrock の基盤モデルを活用し、過去の対応事例から最適な対応方法をサジェスト
- Amazon OpenSearch Service による高速な類似事例検索
- 文脈を理解した自然な日本語での回答生成
3. 自動要約機能
- 問い合わせ内容を箇条書きで入力すると、AI が自動的に要約
- 対応記録の標準化と効率化を実現
4. ナレッジの自動蓄積・学習機能
- 全ての対応履歴を自動でデータ化
- 定期的な RAG への取り込みによる継続的な学習
- 蓄積されたナレッジの品質向上
実際の画面
オペレーターが受電・架電時に使用するメイン画面です。対応者の状況 (対応可能・対応中・離席中) が一目でわかり、ワンクリックでステータスを変更できるため、スムーズな電話対応業務をサポートします。
「言った言わない」の確認や、対応内容の振り返りが簡単に行えます。通話音声の再生に加え、文字起こしデータと AI の要約が確認できます。さらに、電話対応を自動評価するため、教育にも利用可能です。
質の高い対応履歴は、AI の精度向上に不可欠です。この機能は、履歴の内容を AI が評価し、「より良いナレッジ」となるように文章を自動で校正。手間をかけずにナレッジの品質を維持できます。
対応履歴の作成時間を大幅に短縮します。箇条書きで入力したキーワードやメモを元に、AI が状況説明から対応内容までを瞬時に文章化。対応者は、文章作成の負担から解放されます。
日々の頑張りが「見える化」され、モチベーションアップに繋がります。受電数や対応件数などの成果がポイントとして貯まり、そのポイントでバーチャルペットを育てて楽しむことができます。
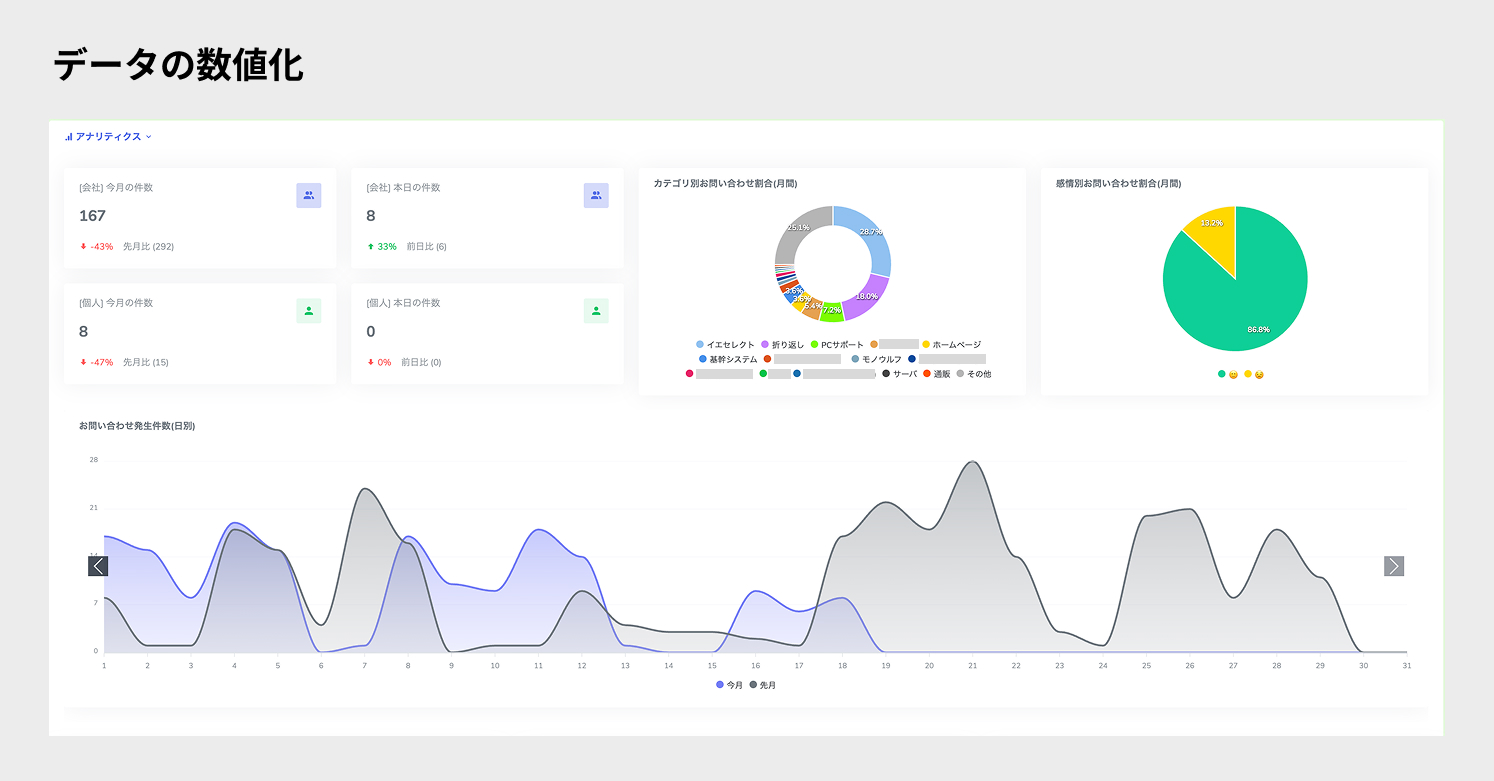
全体の業務状況をダッシュボードで可視化します。月・日・時間別の対応件数、カテゴリ別の割合など多角的に分析し、データに基づいた最適な人員配置や育成計画を支援します。
導入効果
お問い合わせ管理システムの導入により、以下の大きな効果を実現されました:
1. 対応効率の大幅向上
- 初回解決率の向上: RAG による過去対応履歴の検索により、一回目の対応で解決するケースが約 30% 増加
- 対応時間の短縮: 平均対応時間を従来比で約 40% 削減
- 情報検索時間の短縮: 過去事例の検索時間を従来の 5 分から 1 分以下に短縮
2. サービス品質の標準化
- 対応品質の均質化: 全担当者が同等レベルの対応サジェストにアクセスできるため、サービス品質が標準化
- 新人教育期間の短縮: 蓄積されたナレッジを活用することで、新人でも早期に高品質な対応が可能
3. データ活用による継続改善
- 対応パフォーマンスの可視化: 対応件数、時間、解決率などの KPI を自動集計・分析
- 改善点の特定: データ分析により、頻出する問い合わせパターンや対応改善点を特定
- ナレッジの品質向上: 継続的な学習により、サジェストの精度が徐々に向上
4. コスト削減効果
- 人件費の最適化: 対応効率向上により、同じ人員でより多くの問い合わせに対応可能
- 教育コストの削減: 標準化されたナレッジにより、新人教育にかかる時間とコストを削減
技術的なポイント
RAG の実装における工夫
株式会社クリエイティブ・ウェブ様では、RAG システムの精度向上のために以下の工夫を実装されました:
- 多層的な検索戦略: キーワード検索とセマンティック検索を組み合わせた高精度な類似事例抽出
- 文脈理解の強化: 問い合わせの背景情報も含めて分析し、より適切なサジェストを生成
- フィードバックループ: 実際の対応結果をフィードバックとして活用し、継続的にモデルの精度を向上
コスト最適化の取り組み
- 適切なモデル選択: 問い合わせの複雑さに応じて、Amazon Nova、Claude 3 Sonnet と Haiku などを使い分け
- サーバーレス構成: 必要な時だけリソースを使用するため、運用コストを最小化
- 段階的なスケーリング: 問い合わせ量に応じた自動スケーリングにより、効率的なリソース利用を実現
今後の展望
株式会社クリエイティブ・ウェブ様では、お問い合わせ管理システムのさらなる発展を計画されています:
短期的な改善計画
- 音声認識機能の追加: 電話内容の自動文字起こしによる記録作業の完全自動化
- 多言語対応: グローバル展開を見据えた多言語サポート機能
- リアルタイム分析: 対応中のリアルタイムサジェストとエスカレーション判定
長期的なビジョン
- 予測分析機能: 問い合わせ内容から将来のトラブルを予測し、事前対応を可能にする機能
- 顧客感情分析: 音声や文章から顧客の感情を分析し、適切な対応トーンを提案
- 業界特化型展開: 特定業界のナレッジベースを構築し、より専門的な対応を支援
お客様の声(株式会社クリエイティブ・ウェブ様)
Amazon Bedrock を活用した RAG システムの導入により、これまで活用しきれていなかった過去の対応履歴が貴重な資産として生まれ変わりました。新人スタッフでもベテランと同等の対応品質を提供できるようになり、お客様満足度の向上と業務効率化を同時に実現できています。
AWS のマネージドサービスを活用することで、インフラ運用の負担を最小限に抑えながら、高度な AI 機能を短期間で実装することができました。特に Amazon Bedrock の多様なモデル選択肢により、コストと性能のバランスを最適化できた点が大きなメリットでした。
今後は、このシステムをベースにさらなる機能拡張を計画しており、コールセンター業務の完全自動化に向けて取り組んでいきます。
まとめ
今回は、Amazon Bedrock を活用した RAG システムにより、コールセンター業務の効率化と品質向上を同時に実現された株式会社クリエイティブ・ウェブ様の事例をご紹介しました。
特に注目すべきは、単なる AI ツールの導入ではなく、業務プロセス全体を見直し、データ駆動型の改善サイクルを構築された点です。これにより、継続的にサービス品質が向上する仕組みを実現されています。
同様の課題をお持ちのお客様、特に「コールセンター業務の効率化を図りたい」「過去のナレッジを有効活用したい」「問い合わせ対応の品質を標準化したい」といったニーズをお持ちの方には、非常に参考になる事例だと思います。
また、AWS では、生成 AI を活用したソリューション開発を支援するさまざまなイベントやプログラムを定期的に開催しております。技術セッションやハンズオンを通じて実際に技術に触れることができますので、ぜひご参加ください。
https://aws.amazon.com/jp/events/
ご関心のあるお客様は、ぜひ AWS までお問い合わせください。









