Overview

NetAI Topology Overview
NetAI Topology overview featuring 2D Topology, Multilayer Topology, and World Map views for visualizing connectivity, relationships, and network infrastructure across multiple perspectives.
NetAI Topology Overview
Device Dashboard
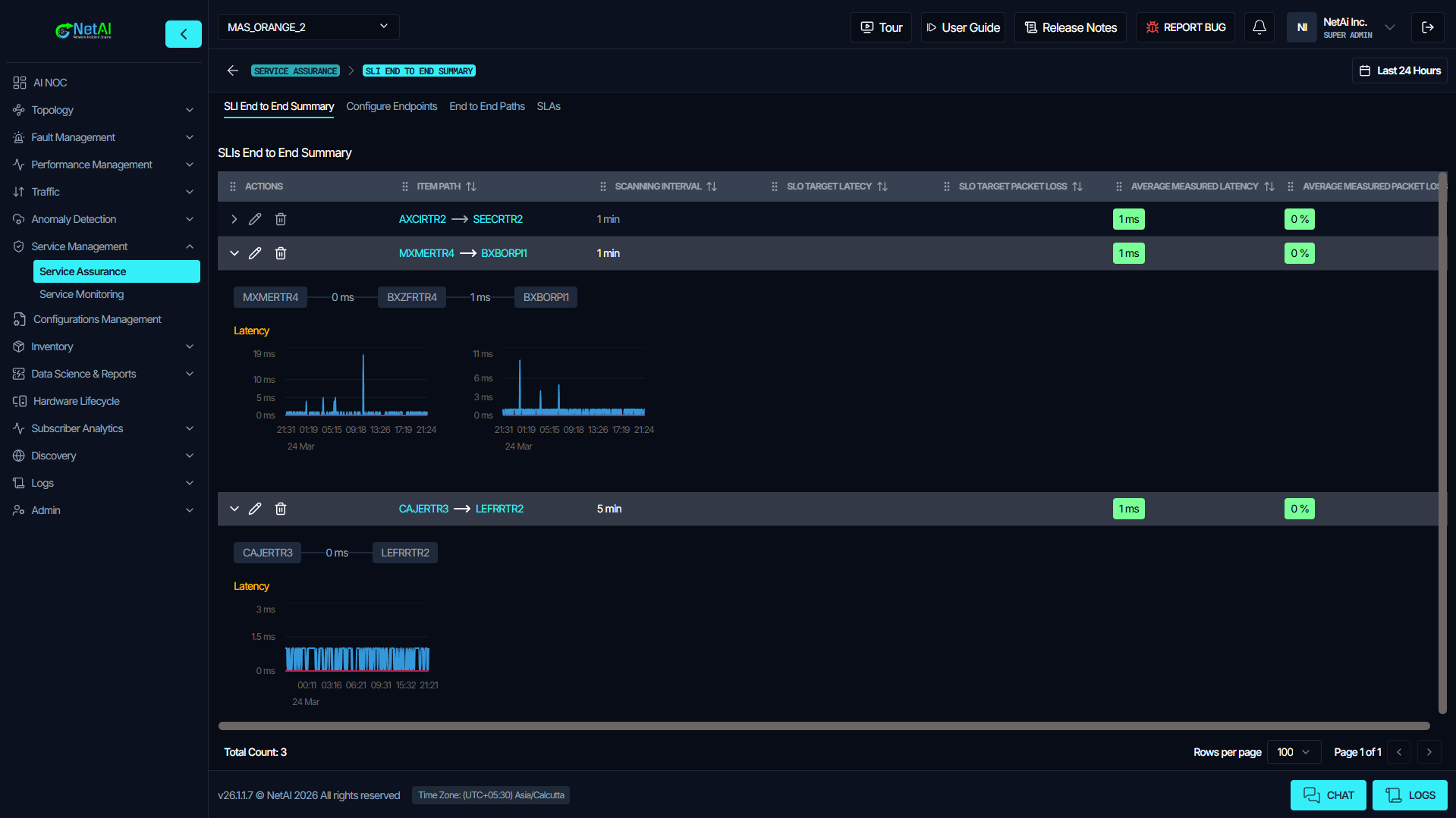
Service Assurance

Product video
NetAI Core is a modern, vendor-agnostic network management system (NMS) engineered for today's mission-critical network environments. Designed to eliminate the complexity and limitations of legacy NMS platforms, NetAI Core provides unified network monitoring, real-time alert management, and streamlined incident resolution across all devices, protocols, and vendors. With intuitive dashboards, customizable reporting, and automated workflows, NetAI Core empowers network operations teams to maintain complete visibility and control, regardless of the scale or heterogeneity of their infrastructure. Key features include automated topology discovery, comprehensive device and protocol support, and robust configuration management with real-time change tracking and rollback. NetAI Core offers flexible deployment options including on-premises, cloud, or hybrid environments, ensuring that organizations retain full control over their data and infrastructure. The platform's vendor-neutral architecture enables seamless integration with existing ITSM tools such as ServiceNow, Jira, and BMC Remedy, consolidating network management and reducing operational silos. Built for scalability, NetAI Core can monitor thousands of network elements and millions of metrics per minute, supporting even the most demanding enterprise and service provider environments. NetAI Core is also designed with future-proofing in mind. Organizations seeking advanced automation and AI-driven analytics can seamlessly upgrade to NetAI GraphIQ, NetAI's flagship platform powered by patented Graph Neural Network (GNN) technology. This upgrade unlocks deterministic root cause analysis, advanced event correlation, and autonomous troubleshooting capabilities, delivering next-level operational intelligence and efficiency. With NetAI Core as your foundation, you can confidently modernize your network operations today and unlock AI-powered innovation tomorrow. Relevant keywords: network management system, NMS, network monitoring, vendor-agnostic, alert unification, incident resolution, topology discovery, configuration management, ITSM integration, ServiceNow, Jira, BMC Remedy, scalable, hybrid deployment, operational visibility, network automation, future-proof, upgrade, Graph Neural Network, GNN, NetAI GraphIQ, deterministic root cause analysis, event correlation, enterprise, service provider.
Highlights
- Unified network management system for mission-critical operations: NetAI Core delivers comprehensive network monitoring, alert unification, and incident resolution across all devices, protocols, and vendors, empowering teams with operational visibility and control.
- Seamless ITSM integration and scalable deployment: Integrates effortlessly with ServiceNow, Jira, and BMC Remedy, supporting on-premises, cloud, or hybrid environments. Scales to thousands of network elements and millions of metrics per minute.
- Modern SolarWinds replacement at a transparent, fixed price: NetAI Core offers a powerful, vendor-agnostic alternative to legacy NMS platforms like SolarWinds, providing advanced capabilities and predictable pricing for enterprises and service providers.
Details
Introducing multi-product solutions
You can now purchase comprehensive solutions tailored to use cases and industries.
Features and programs
Financing for AWS Marketplace purchases
Pricing
Vendor refund policy
Refund can be initiated via contact details
How can we make this page better?
Legal
Vendor terms and conditions
Content disclaimer
Delivery details
NetAI Core - CloudFormation
NetAI Network Management System (NMS)
This CloudFormation template deploys NetAI Core as a single node instance inside your AWS environment.
The stack provisions the following AWS resources:
Amazon EC2 instance (Vendor recommended m6i.4xlarge) IAM Role and Instance Profile Security Group with SSH 22, HTTP 80, HTTPS 443 access 150 GB gp3 EBS storage volume
NetAI Core provides network monitoring, fault management, alert correlation, and root cause analysis capabilities.
The template enables customers to deploy NetAI securely inside their own AWS account with full control over networking and infrastructure configuration.
This deployment option is ideal for:
Enterprise PoC Small to large scale production environments Controlled VPC based deployments.
CloudFormation Template (CFT)
AWS CloudFormation templates are JSON or YAML-formatted text files that simplify provisioning and management on AWS. The templates describe the service or application architecture you want to deploy, and AWS CloudFormation uses those templates to provision and configure the required services (such as Amazon EC2 instances or Amazon RDS DB instances). The deployed application and associated resources are called a "stack."
Version release notes
NetAI Release - v26.1.1.7
New Features
Multilayer Topology Enhancements Added a resizable bottom panel in the Multilayer screen for improved visibility of results, logs, and detailed information. Improved interface redirection for smoother and more intuitive transitions to the Interface Dashboard.
License Auto Approval Implemented automatic license activation and auto-approval flow for both remote and air-gapped license types. Eliminates manual intervention and streamlines the onboarding process.
License Expiry Notification System Displays an informational notice 30 days before expiration. Shows a red critical banner 7 days or fewer before expiration. Automatically stops notifications once the license is expired or renewed.
Microsoft Teams Notification Support Added Microsoft Teams integration to the Interface Summary dashboard notifications. Enables centralized configuration of Slack and Teams alerts directly from the UI.
Bug Fixes
Topology and Interface Display Fixed duplication of interface labels on links in the chatbot topology view. Resolved an issue where correlated items were not displaying assigned colors. Fixed the "Unknown" label appearing in link tooltips for interface names.
Data Science Calendar Corrected an issue where start and end times, including hours and minutes, were not passed correctly. Fixed a bug causing the label to display a date one day ahead of the selected start date.
Root Cause and Alert Explorer Corrected the Total Count display in Multilayer -> Root Cause -> Alert Explorer -> Root Cause Alert Table. Ensured accurate reporting and analysis.
Improvements
Screenshot and Rendering Enhancements Improved screenshot functionality to properly capture iframe-based pages such as Data Science, Net Flow, and SSH Terminal using full-screen rendering. Added user guidance to ensure correct screen selection for reliable captures.
SMTP Configuration Update Moved SMTP configuration management from Site level to Global level for centralized administration and improved consistency.
Data and Visualization Consistency Standardized device bandwidth display by limiting decimal precision for improved readability. Enhanced JSON handling in the footer section to ensure full selectability and accurate copying.
Performance Enhancements
Network Discovery Speed Boost Significant improvements have been made to the network discovery process, resulting in faster and more efficient detection.
Asynchronous Route Scraper The route scraper has been refactored to work asynchronously, with added support for NX-OS. This enables smoother operations and reduced processing times.
Unified Layer Discovery Script A new consolidated script has been introduced for unified layer discovery, streamlining the process and improving consistency.
Latency Metrics Fallback Introduced a fallback mechanism for latency metrics to ensure accurate data coverage, including support for older network data.
New Features and Enhancements
License Auto Approval Automatic license activation and approval flow has been implemented for both remote and air-gapped license types. This eliminates manual intervention during onboarding and improves deployment efficiency.
Microsoft Teams Notification Support Added Microsoft Teams integration for Interface Summary dashboard notifications, enabling real-time updates directly in Teams. Both Slack and Microsoft Teams notifications can now be centrally configured through the user interface, providing a unified alert management experience.
Bug Fixes and Other Improvements
General improvements to overall stability, reliability, and performance of the platform.
Additional details
Usage instructions
After the CloudFormation stack creation is complete, wait 2 to 3 minutes to allow all NetAI services to fully initialize on the EC2 instance.
Once the services are ready, navigate to the Outputs tab of your CloudFormation stack in the AWS Console and copy the value listed under CloudFrontDomain. Open that URL in your browser to access the NetAI application. The URL will use HTTPS automatically.
No additional firewall or security group changes are required. The CloudFormation template automatically configures all necessary network access rules. For production deployments, it is strongly recommended to restrict SSH access on port 22 to trusted IP ranges only by updating the EC2 security group after the stack is created.
Instruction Manual For complete setup and configuration guidance, refer to: https://netainms.xyz/instruction
Resources
Vendor resources
Support
Vendor support
AWS infrastructure support
AWS Support is a one-on-one, fast-response support channel that is staffed 24x7x365 with experienced and technical support engineers. The service helps customers of all sizes and technical abilities to successfully utilize the products and features provided by Amazon Web Services.