Overview

Product video
Subscribe to the Kpow (Annual) Marketplace Container with integrated AWS License Manager support, then manage as many Kafka Clusters as you require by purchasing either Team or Enterprise Cluster Credits.
You may run one or many Kpow instances and manage as many Kafka Clusters concurrently as you have Cluster Credit entitlements.
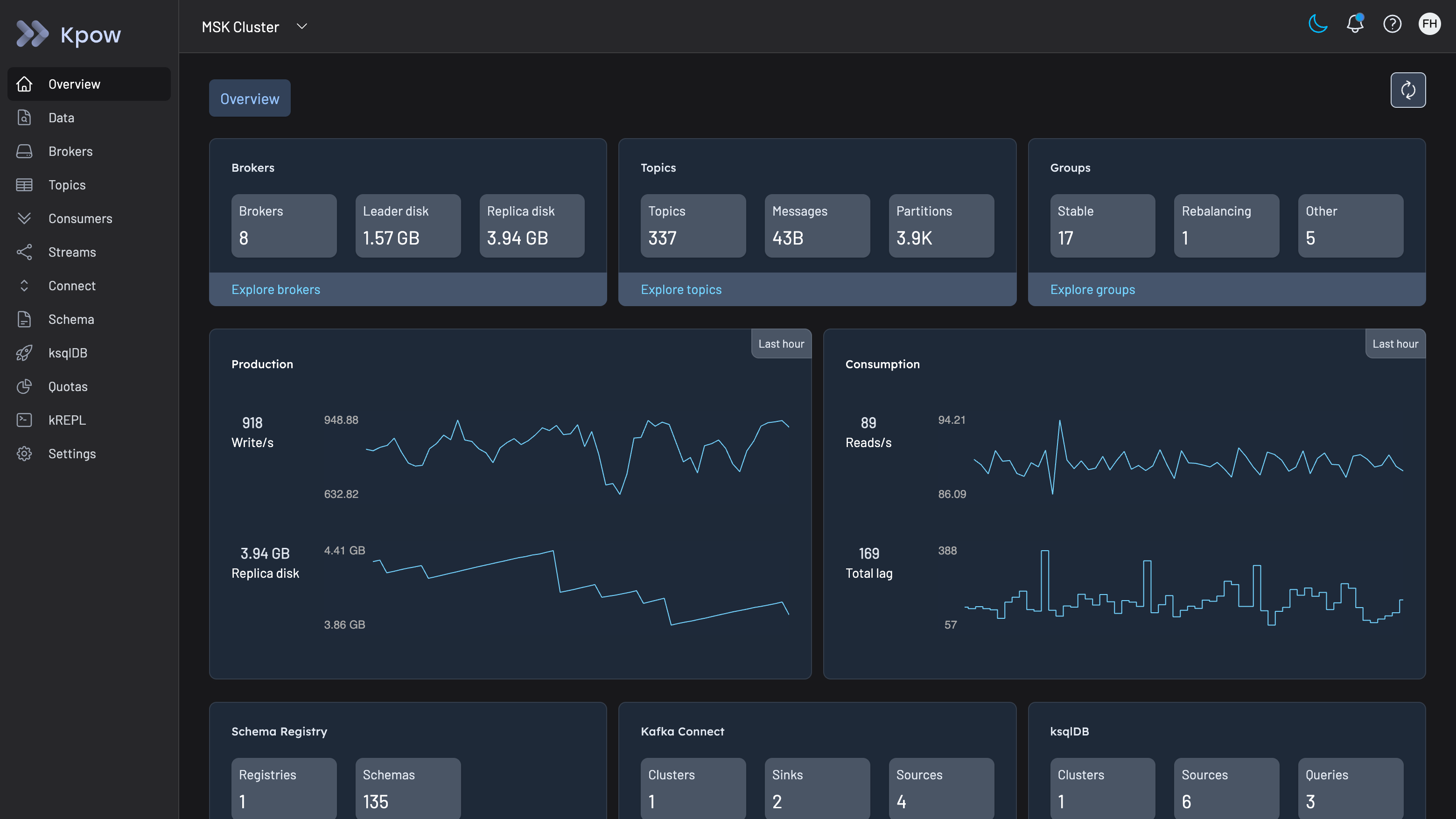
Kpow is the all-in-one enterprise toolkit for monitoring and managing Kafka resources. Gain immediate insights into Kafka with fully integrated metrics and telemetry including Consumer Group & Kafka Streams visualizations.
A breeze to install and run, Kpow connects to your Kafka resources with standard client configuration and stores all data locally in your Kafka Cluster - perfect for security conscious deployments.
Kpow features a rich data-oriented UI that shines a light on connected Kafka Clusters, Schema Registries, and Kafka Connect Installations. The fastest topic-search with built in JQ predicates and consumer-lag monitoring allow engineers to get to the heart of their systems quickly.
Kpow integrates with Oauth2, OpenID, SAML, and LDAP providers for user authentication (including Okta, Github SSO, AWS SSO, Azure AD, and KeyCloak), provides configurable Role Based Access Controls for user authorization, supports HTTPS out-of-the-box, and even provides Prometheus endpoints for long-term dashboards and alerting in the Enterprise Monitoring platform of your choice.
Kpow is the ideal companion to Amazon MSK. Simply start the container in an EKS Pod or ECS / Fargate task and get immediate insight into and control of your Kafka resources.
Start as many Kpow instances as you need, connecting to as many Kafka Clusters as you have Cluster Credit entitlements. Your AWS account will be billed on a 1, 2, or 3 year basis for Cluster Credits depending on the contract length of your choice.
Kpow supports high availability installations of Schema Registry and Connect, allowing multiple of each to be configured with any Kafka Cluster.
The AWS Marketplace kPow container must run with IAM permissions to register your container usage with AWS, see our guide for details and to understand the difference between Team and Enterprise licenses:
https://docs.factorhouse.io/kpow-ee/installation/aws-marketplace/Â
Highlights
- Monitor any Kafka resource - MSK, Confluent Cloud, Red Panda, Aiven, Instaclustr, MSK Connect, AWS Glue, Managed Confluent Connect, MSK Serverless, and more.
- Search and filter millions of records from multiple topics in a flash with powerful JQ predicates, and produce messages back to topics with first-class Data Produce support.
- Run air-gapped and secure with Okta, OpenID, LDAP, SAML, Keycloak, HTTPS, RBAC, Multi-Tenancy, Data Masking, Audit Log, Prometheus and Slack integrations.
Details
Unlock automation with AI agent solutions

Features and programs
Financing for AWS Marketplace purchases
Quick Launch
Pricing
Dimension | Description | Cost/12 months |
|---|---|---|
Team Cluster Credits | Total Managed Kafka Clusters (Team License) | $2,650.00 |
Enterprise Cluster Credits | Total Managed Kafka Clusters (Enterprise License) | $4,500.00 |
Vendor refund policy
This is a placeholder value. Please update this value via the AWS Marketplace Management Portal.
How can we make this page better?
Legal
Vendor terms and conditions
Content disclaimer
Delivery details
Docker images
- Amazon ECS
- Amazon EKS
- Amazon EKS Anywhere
Container image
Containers are lightweight, portable execution environments that wrap server application software in a filesystem that includes everything it needs to run. Container applications run on supported container runtimes and orchestration services, such as Amazon Elastic Container Service (Amazon ECS) or Amazon Elastic Kubernetes Service (Amazon EKS). Both eliminate the need for you to install and operate your own container orchestration software by managing and scheduling containers on a scalable cluster of virtual machines.
Version release notes
Kpow v94.6, for full release notes see: https://factorhouse.io/blog/releases/94-6/Â
Additional details
Usage instructions
For information on IAM roles and configuration see:
https://docs.factorhouse.io/kpow/installation/aws-marketplaceÂ
Resources
Vendor resources
Support
Vendor support
Full Kpow product documentation is available at https://docs.factorhouse.ioÂ
For details of support options including training and installation sessions with the Kpow engineering team see
AWS infrastructure support
AWS Support is a one-on-one, fast-response support channel that is staffed 24x7x365 with experienced and technical support engineers. The service helps customers of all sizes and technical abilities to successfully utilize the products and features provided by Amazon Web Services.

FedRAMP
GDPR
HIPAA
ISO/IEC 27001
PCI DSS
SOC 2 Type 2
Standard contract
Customer reviews
The best choice for managing our Apache Kafka environments
Another plus is the free community edition version to use on the local environments for testing/debugging.
Best choice for startup and middle size companies
- Beautiful UI/UX like Kowl
- Efficient topic message searching like Kafka UI
- Excellent to watch and edit topics configuration, even better than Kafka UI
- Able to browse and edit schema registry efficiently like Kafka UI
And in addition, you got multiple bonus features :
- Useful and beautiful monitoring of cluster, connectors, consumers, etc...
- Better consumer offset reset management
- Fully customizable auth mechanism from very simple to very complex
- Fully integrated Kafka Stream topology display and monitoring using kpow-streams-agent
- Human support with excellent technical understanding
- Open about feature requests that can bring value to the product, with a good following after suggestion is made
- Open-minded about license pricing for a small-sized company
- And so on...
I would love to have managed cloud offer where you give a way to connect to your Kafka Cluster (through VPC Peering for example) and everything is handled on kPow side :
- Create a custom VPC for the customer
- Mount a kPow instance on the VPC
- Create the peering between this VPC managed by kPow and your VPC
- Manage authentication/authorization using kPow online dashboard
Such offer could open great opportunities with, for example, a free community version (run on your own) and a priced cloud managed version.
- Monitor our Kafka brokers' state
- Browse our current topics and their contents
- Follow the state of our consumers and manage their offsets
All these in an easy-to-use HMI without learning how to do it through complex Kafka command lines.
Swiss army knife for Kafka Custodianship
The development team really engage their customers and build new features in colloboration with them. Quick to respond to feedback.
Ops: Can securely access our production cluster, and can make maintenance of topics and the cluster in general far easier.
Wider business: Letting users conduct UAT by placing messages onto topics with a friendly UI
The upcoming visualisations around kafka streams are really awesome and we look forward to adopting those when time.
kPow is the missing link in our operations toolkit for supporting a Kafka powered system.
Topic & broker config inspect.
Consumer group monitoring including offset lag. (can also export their metrics via prometheus!)
The development team are active in the Kafka community and are extremely responsive to feedback on how kPow could be improved. We have benefited from several usbility enhancements & features that were initated on the back of our feedback.
